電子チャイム

汎用パーツで気軽に作れる電子チャイムです。

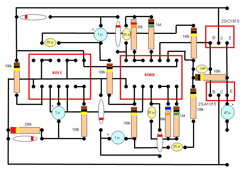
配線図の描き方

 部品表
IC 4011 4011はメーカーによって頭の記号が違います 
例 HD4011←日立 C−mosのIC]です。
IC 4069 4069はメーカーによって頭の記号が違います 
例 HD4011←日立 C−mosのIC]です。
抵抗 1/4w程度のもの 100kΩ×7  1MΩ×2
    220kΩ×1  82kΩ×1  68kΩ×1
ダイオード  小信号用 汎用タイプ 例 IS1855×5
コンデンサー 0.01μF×4 10pF×1 
電解コンデンサー 1μF×3 47μF×1 200μF×1(無くても可)
トランジスター 2SC1815×1 2SA1015×1 (代品可)
スピーカー 8Ωでなくても可(私は20Ωを使用)
押しボタン テスト用×1(無くても可) 玄関用×1
その他 基板、配線、玄関などへのコード(2線) 半田
ケース 容器をひっくり返して使用しています
   200μFは電源の+-に接続します。下図では省略しています

back